|
|
|
Please note all comments are from my own brain and don't necessarily represent the position or opinions of my employer, previous employers, colleagues, friends or pets.
Which light sensor did you have and what did you replace it with?
This is the original
And this is the replacement which should work...
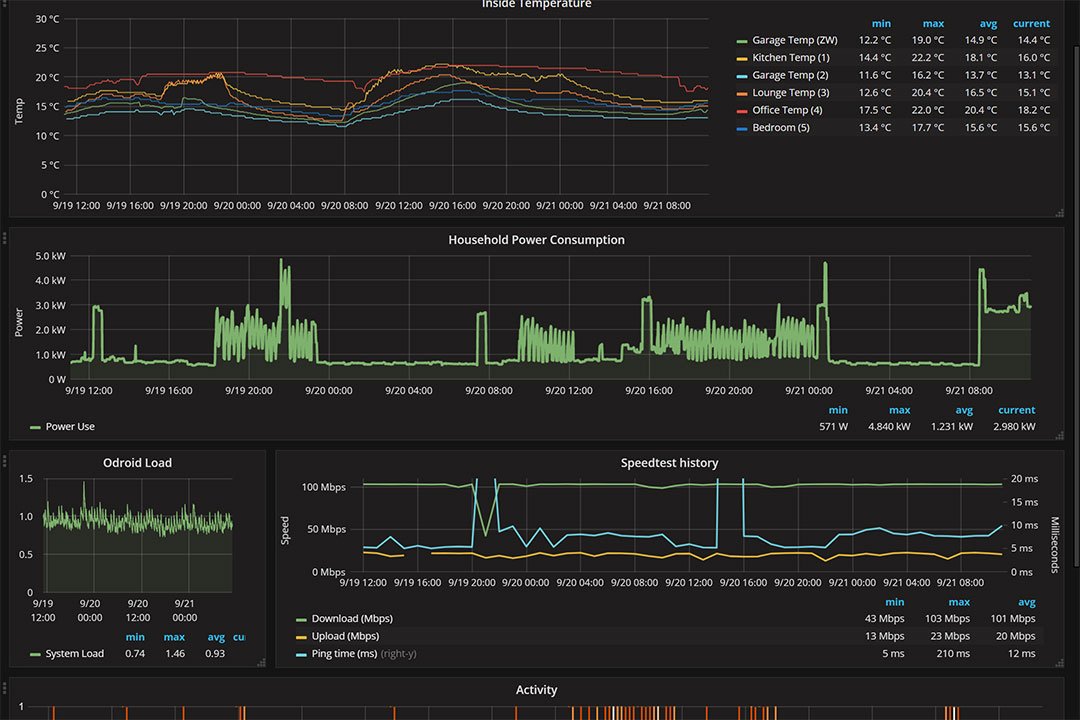
This is the quick Grafana view I put together so far...

Cheers - N
Please note all comments are from my own brain and don't necessarily represent the position or opinions of my employer, previous employers, colleagues, friends or pets.
Great, I'm building the same multisensor too, but thankfully ordered the TEMT6000. Is your Grafana pulling from Home Assistant ?
Please note all comments are from my own brain and don't necessarily represent the position or opinions of my employer, previous employers, colleagues, friends or pets.
Talkiet: Yes. Homeassistant saving to influxdb and Grafana pulling from influxdb directly
Just wondering how you are pulling your "Household energy consumption"? The plots look good!
phrozenpenguin:
Talkiet: Yes. Homeassistant saving to influxdb and Grafana pulling from influxdb directly
Just wondering how you are pulling your "Household energy consumption"? The plots look good!
That's not quite standard. I have a CurrentCost (clamp power meter) connected to the odroid C2 running Homeassistant (and the database)... I wrote a small python script to pick up and parse the serial output and store it directly into the database. (And from there it's trivial to display with Grafana)... It clamps on the main feed to the house. After a couple of months I'll be able to compare it's numbers to the usage I am actually billed for and if there's a difference I can add a scaling factor into the python code to correct.
Cheers - N
Please note all comments are from my own brain and don't necessarily represent the position or opinions of my employer, previous employers, colleagues, friends or pets.
OK thanks, thats interesting. Do you know a NZ supplier for the CurrentCost, or did you import (or get it from a supplier that no longer has a website)?
phrozenpenguin:
OK thanks, thats interesting. Do you know a NZ supplier for the CurrentCost, or did you import (or get it from a supplier that no longer has a website)?
I can't remember where I got it from. I have had it for ages! Sorry.
Cheers - N
Please note all comments are from my own brain and don't necessarily represent the position or opinions of my employer, previous employers, colleagues, friends or pets.
Actually, a search of my email shows I bought it in 2010 from http://www.smartnow.com.au/
Cheers - N
Please note all comments are from my own brain and don't necessarily represent the position or opinions of my employer, previous employers, colleagues, friends or pets.
Talkiet:Thanks, appreciated.
Actually, a search of my email shows I bought it in 2010 from http://www.smartnow.com.au/
Thought I would give HA a try as I had a rasp pi 3 sitting in a box. Loaded a 2GB SD with etcher and started the pi. It seems to be sort of working but there is a DNS issue stopping me from accessing it via a browser with http://hassio.;local:8123.
I can see it on my network with address 192.168.20.27 and it knows it is a rasp pi called hassio. I can ping it by IP addr but not by name.
Any ideas? The instructions I followed didn't cover this behaviour!
linw:
Thought I would give HA a try as I had a rasp pi 3 sitting in a box. Loaded a 2GB SD with etcher and started the pi. It seems to be sort of working but there is a DNS issue stopping me from accessing it via a browser with http://hassio.;local:8123.
I can see it on my network with address 192.168.20.27 and it knows it is a rasp pi called hassio. I can ping it by IP addr but not by name.
Any ideas? The instructions I followed didn't cover this behaviour!
No idea sorry... My idea of Name resolution is remembering the IP address :-)
Plus I am using an Odroid C2 with Ubuntu...
Cheers- N
Please note all comments are from my own brain and don't necessarily represent the position or opinions of my employer, previous employers, colleagues, friends or pets.
linw:
Thought I would give HA a try as I had a rasp pi 3 sitting in a box. Loaded a 2GB SD with etcher and started the pi. It seems to be sort of working but there is a DNS issue stopping me from accessing it via a browser with http://hassio.;local:8123.
I can see it on my network with address 192.168.20.27 and it knows it is a rasp pi called hassio. I can ping it by IP addr but not by name.
Any ideas? The instructions I followed didn't cover this behaviour!
Try accessing http://192.168.20.27:8123, also the first time setup takes about 20-30mins. So the web interface wont be ready until this completes.
|
|
|