Hi - Seeing an incredibly strange issue unless this is by design and hasnt suddenly taken effect.
My SSM2 which I use as a backup with Wireless Broadband but been solid for months (if not longer). I also have a fixed IP on this.
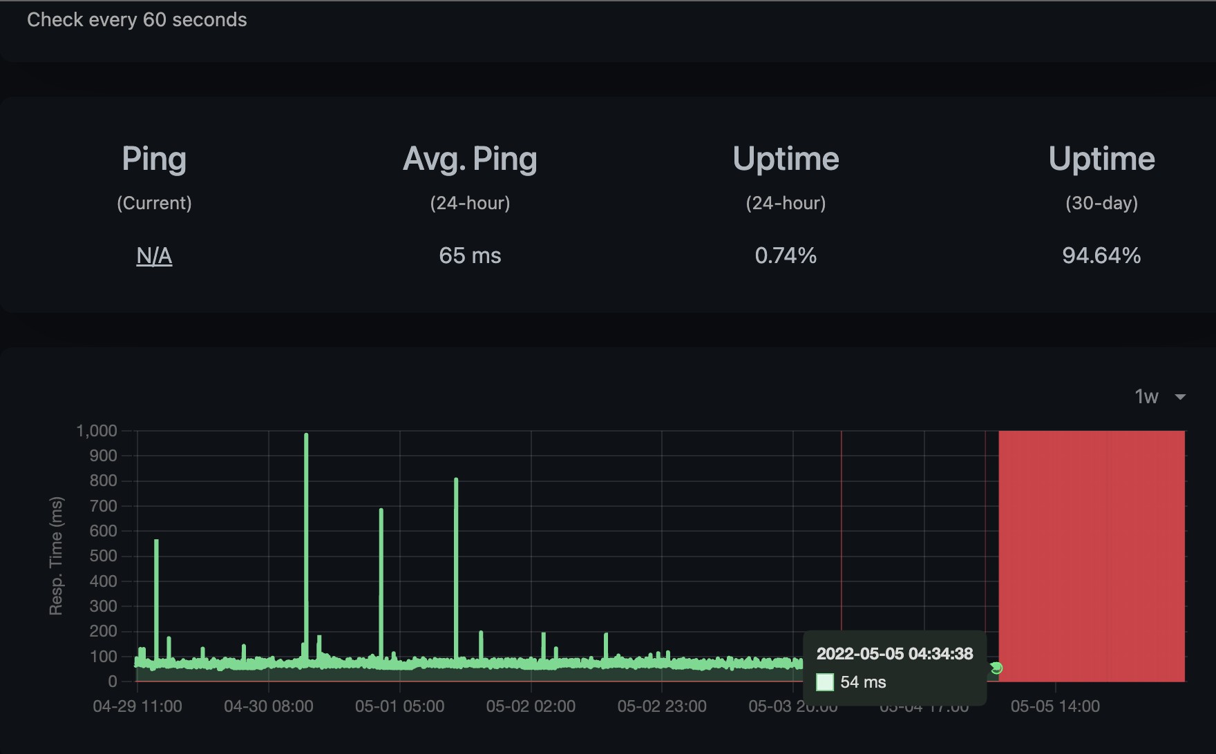
My remote monitoring could no longer ping my SSM2 on its public IP from ~ 5am this morning and its still the case now.
I have another SSM2 with another public IP - so I tried that and was able to monitor successful pings until it look like it updated itself and not I cannot ping my public IP. So same issue.
Umm - No changes to settings but logs show that Spark has pushed some configs. Anyone else seeing this and anyone know what or why Spark has done this? There is a part of me thats leaning towards this being a bug in the latest firmware thats been pushed.
Thanks







