So time for an unnecessary upgrade of my unraid setup. Main parts have arrived.
This is going to be the first time I have even used an AMD setup so will be interesting.
More pictures to follow to bore the crap out of you as it goes together.

So time for an unnecessary upgrade of my unraid setup. Main parts have arrived.
This is going to be the first time I have even used an AMD setup so will be interesting.
More pictures to follow to bore the crap out of you as it goes together.

Ding Ding Ding Ding Ding : Ice cream man , Ice cream man
|
|
Geez - I've got a 3900x in my main system and a i5-2320 in my Unraid system.
Maybe I should buy a 3950x for my main system and put the 3900x in my unraid server?
Join Quic Broadband with my referral - no sign up fee and gives me account credit
Anything I say is the ramblings of an ill informed, opinionated so-and-so, and not representative of any of my past, present or future employers, and is also probably best disregarded.
Nice. I built a Ryzen 2600 Unraid system a year ago. I't been rock solid. You should be very happy with yours.
#include <std_disclaimer>
Any comments made are personal opinion and do not reflect directly on the position my current or past employers may have.
So what do you do if you have spare parts sitting there looking at you , take a day off work of course to play 😀
Old system was a 6700k.
Out with the old and in with the new.






Ding Ding Ding Ding Ding : Ice cream man , Ice cream man
Just wiping the drool off my chin....what are you running on it?
Yoban:
Just wiping the drool off my chin....what are you running on it?
To be honest not a great deal lol.
Now I have a graphics card in there I am also setting up a VM of Catalina.

Ding Ding Ding Ding Ding : Ice cream man , Ice cream man
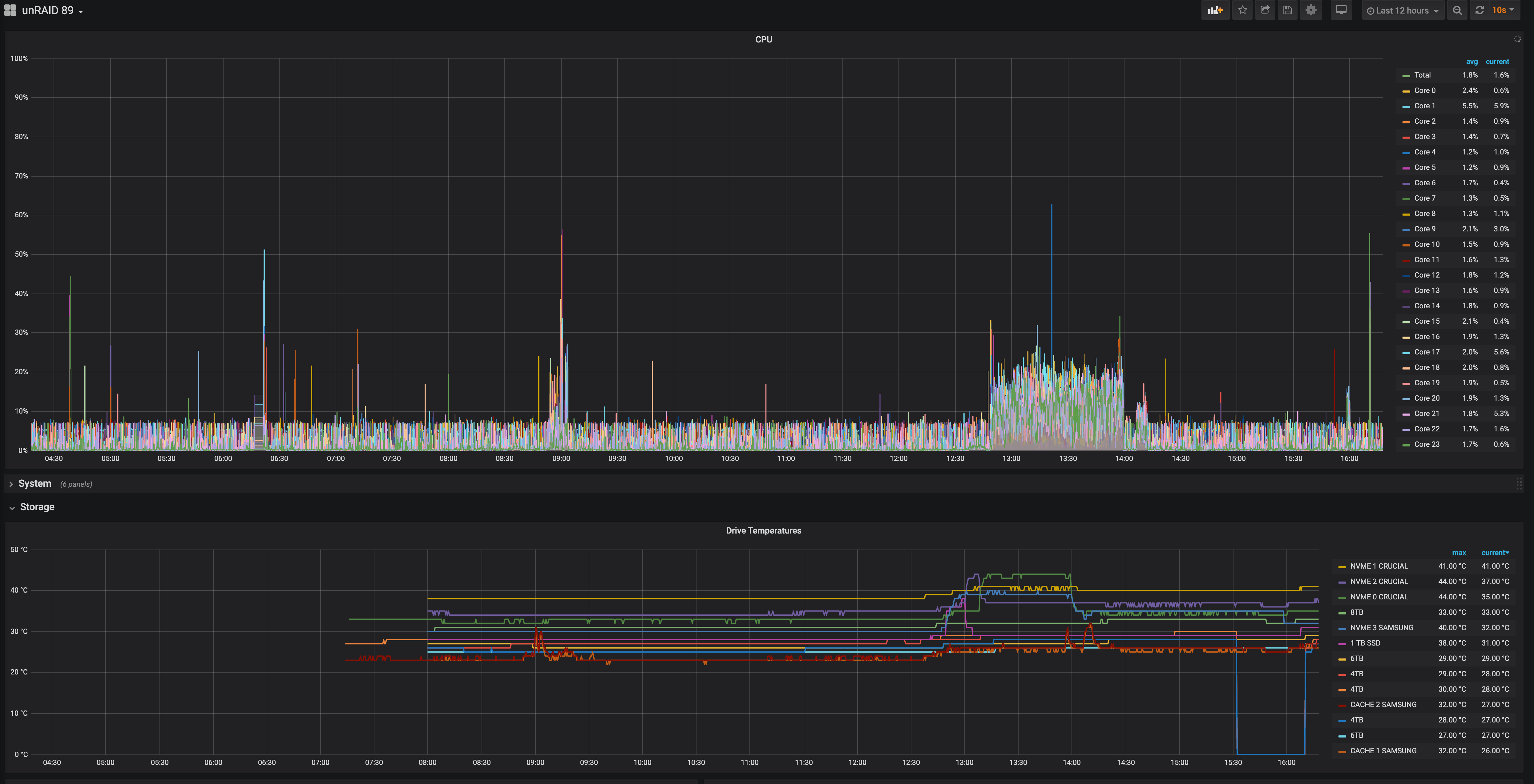
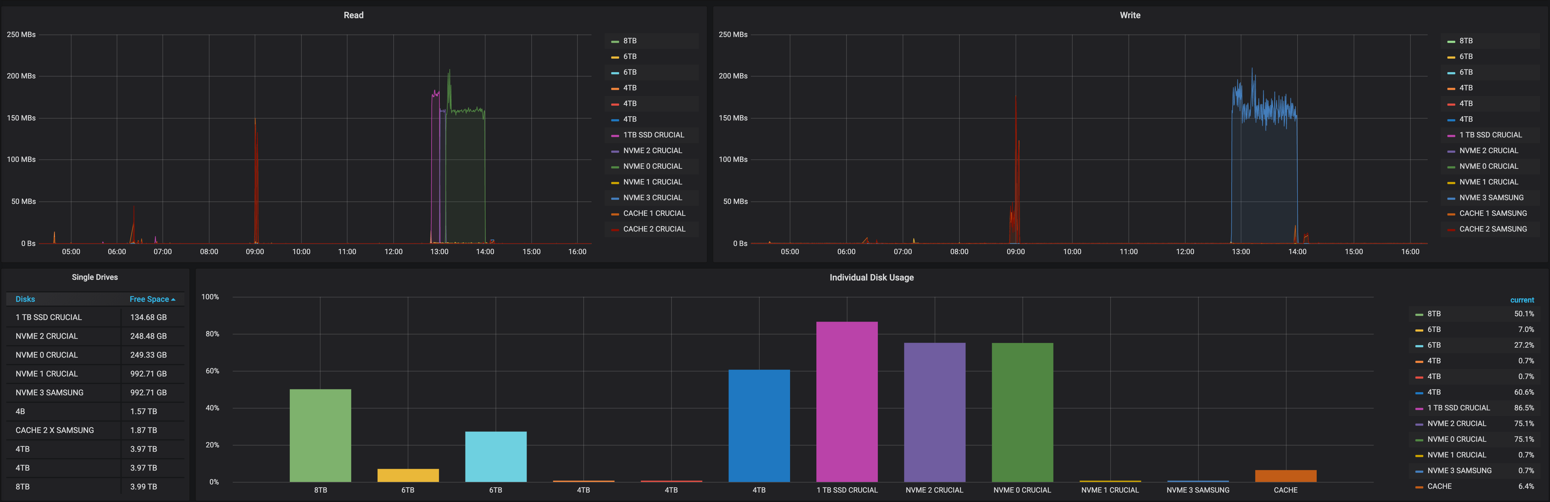
I even found out the MB supports bifurcation (Who knew) , Was able to use my 4 x nvme card which is working nicely.

Ding Ding Ding Ding Ding : Ice cream man , Ice cream man
corsair carbide 400r case?
Jase2985:
corsair carbide 400r case?
Nice spotting not quite its a Corsair Vengeance C70 (mine is black) , For an older case its a bloody good design for an unraid server lol.
Ding Ding Ding Ding Ding : Ice cream man , Ice cream man
Crikey!
Makes my i3 with 4G ram unRAID machine built in 2012 look somewhat underpowered! :p
JaseNZ:
So what do you do if you have spare parts sitting there looking at you , take a day off work of course to play 😀
LOLOL that's exactly what i would have done. Dam that's awesome.
Pop! OS
gehenna: I've been upgrading myself recently. Added a 1tb m.2 cache and 500gb m.2 VM unassigned disk. And another 8tb (shucked a LaCie Porsche). Total 44TB now
Yours looks great.
Nice , nvme's and ssd's make a huge difference. Wish they would add support for ssd's and trim in the array's though.
Ding Ding Ding Ding Ding : Ice cream man , Ice cream man
|
|