|
|
|
just to double check, on your other heat pump run the aircon for a while then switch to fan (or heating), note the smell. is it the same as what your getting upstairs?
tweake:
just to double check, on your other heat pump run the aircon for a while then switch to fan (or heating), note the smell. is it the same as what your getting upstairs?
Na, because the upstairs (attic) aircon smells just like the attic in fan mode. Maybe not necessarily insulation smell, just smells like the attic as soon as I turn it on (New house, so probably treated wood, paint, insulation type of smell).
AlDrag:
Well the system is performing much better on 100pa. My Dad, who works in commercial ducting installs, couldn't believe how the ducts bend too soon out of the unit. He thinks that would kill airflow considerably. Might be why I need high static pressure.
not sure. it would be nice to have it straight but there is space limits etc. your dealing with flex duct which is not as good as rigid. but imho its usually the grills and overall design thats the biggest. ideally use pressure/flow gauges to test to see where the restriction is.
AlDrag:
Na, because the upstairs (attic) aircon smells just like the attic in fan mode. Maybe not necessarily insulation smell, just smells like the attic as soon as I turn it on (New house, so probably treated wood, paint, insulation type of smell).
if same smell in fan mode without running aircon for some time (so the coil isn't wet), then i would check the incoming side of the erv. i doubt its on the heatpump side because heatpump would suck it in all the time. first guess would be in-between the erv and prefilter.
So the smell seems to be completely gone this winter. Maybe it was related to the coil being wet, because we basically have almost never run heating/cooling for upstairs for months.
So I think the ERV isn't ideal for my climate. This month, my RH at around 20 degrees has been sitting around 60% the entire time. Realistically that's probably fine, but 50% would definitely be better, and I assume HRV is more likely to achieve that? Especially since my main problem seems to be having higher dew point indoors (albeit very slightly). Although today, outside has a Dew point of 15 degrees, due to the rain.
Considering Auckland's mild climate, I assume HRV would be better in all cases except the hot parts of summer. Basically anytime I need to run cooling, the ERV would be better. But even then, only a tiny bit, because technically it's also less efficient energy wise (although the hot attic probably makes that point mute).
So not sure what I want to do. Will probably try this next summer and see how it goes. Tempted by a ducted dehumidifer, as mentioned in this thread, but my attic has enough complexity in it as is. Swapping out to an HRV would probably be far too expensive, unless the installer took on most of the costs by trying to sell the ERV unit.
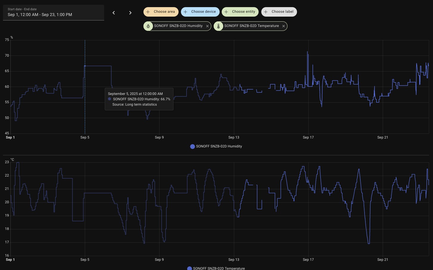
Here's stats for this month:

AlDrag:
So the smell seems to be completely gone this winter. Maybe it was related to the coil being wet, because we basically have almost never run heating/cooling for upstairs for months.
So I think the ERV isn't ideal for my climate.
sorry, just a quick comment. i think erv is ideal for the climate, i just think everything else isn't.
hrv may make it worse, or it may be better. it depends on what the source of humidity is. is it cause by people inside or by air leakage. hrv's tend to be more suited to areas that have good outdoor humidity levels. eg a lot of south island is far better suited than auckland is.
i would borrow or buy a regular dehumidifier, one that has a humidistat, set it to 50% and let it run. once the humidity level in the house comes down to 50%, see how much it has to run to maintain it.
tweake:
sorry, just a quick comment. i think erv is ideal for the climate, i just think everything else isn't.
hrv may make it worse, or it may be better. it depends on what the source of humidity is. is it cause by people inside or by air leakage. hrv's tend to be more suited to areas that have good outdoor humidity levels. eg a lot of south island is far better suited than auckland is.
i would borrow or buy a regular dehumidifier, one that has a humidistat, set it to 50% and let it run. once the humidity level in the house comes down to 50%, see how much it has to run to maintain it.
That was a great idea thanks. I managed to borrow a residential humidifier for my room. Running it for a while, the humidity drops as expected. One thing I notice though is that the disparity of my humidity sensor and the dehumidier's sensor seems massive. They're very close to each other and they can be 10% RH apart.
So I ran the dehumidifier this morning and got the dew point below the outside. I'm at work now, but just checking my sensor in home assistant, the dew point is much larger than outside. This could be a mix of the room being a high temperature (24 degrees, hot roof, open blinds) and maybe the fact my house is still releasing moisture? (only built just over a year ago).
I definitely need to get a new sensor and compare to see how inaccurate it is. Or try the salt test to calibrate it.
Here's a graph of my room from overnight using Aircon at 20 degrees set point, with ERV on Lossnay mode with the 25% fan speed (lowest for that unit).
You can see it gets the dew point down, as expected.
For some weird reason, every single day, the humidity starts climbing at around 4am. The only reason I could think of, is that the entire unit turns off at that time and humidity builds up from breathing (we sleep with the door closed). I probably need some power sensors to detect when the compressor is running and the attic unit etc.
Edit: It's possible some of problems are coming from pressuring the room since we close the doors. Hmmmm. They are decently cut at the bottom and I avoid having the damper fully open for that room, but maybe it's still a problem, causing negative pressure in other parts of the house. Or maybe the unit itself is just not well balanced and negative pressure is everywhere? Not sure how to test this!!!

Sounds like you've had a hell of a ride here. Im about to go down the same pathway in chch, HRV/ERV , Ducted etc. Not even sure where i have landed based on your thread. BDT suggests the ERV is the better options for chch
"The ERV core in the LGH-35RVX3 recovers both heat and moisture (sensible and latent heat), while the HRV ( VL350 ) only recovers heat. Since Christchurch has a relatively dry climate, especially in winter, using an ERV helps maintain indoor humidity and prevents the air from becoming too dry. Therefore, LGH-35RVX3 is generally the better choice for this project."
mrhaboobi:
Sounds like you've had a hell of a ride here. Im about to go down the same pathway in chch, HRV/ERV , Ducted etc. Not even sure where i have landed based on your thread. BDT suggests the ERV is the better options for chch
"The ERV core in the LGH-35RVX3 recovers both heat and moisture (sensible and latent heat), while the HRV ( VL350 ) only recovers heat. Since Christchurch has a relatively dry climate, especially in winter, using an ERV helps maintain indoor humidity and prevents the air from becoming too dry. Therefore, LGH-35RVX3 is generally the better choice for this project."
If I had to start over:
Sorry that was a bit of a rant ^ I probably have even more tips, but I can't think of it at the moment.
Interesting findings. as an FYI in my current house i have a generic ERV system installed with separate controller i can run how i want. It has its own return in the hallway and uses the existing vents from the ducted system to pump air into all rooms with vents. i have bypass ducting so that my ERV feeds my Aircon unit, but also if the aircon is off then the air will bypass that and the erv units fans will still continue to distribute air. It was actually the only way i could get it set up as it was not designed to integrate with the system. i do have a zone controller which i don't use :) i have a damper on the duct that go to the bedrooms and that damper is set to about 80% open so that less air gets to the rear of the house which means its always a bit cooler down there compared to the living which is ok for sleeping means the rear rooms don't get as cool in summer and if i could just control the damper i could control the flow. Now I'm doing it all over in a different house and id like to be able to use the ventilation without the aircon on so thats a requirement for me, i dont particularly care if one controller controls them both or if they run separate.. but like you im trying to find a really competent installer and that feels like half the challenge in chch. BDT and daikin all want to send you to the two biggest sellers, but volume of sales doesnt make a good ducted installer. fun times ahead. Maybe i just start with Ducted and do the ventilation after. ( or stick with the simple HRV - the brand that is already in that house for now )
mrhaboobi:
Interesting findings. as an FYI in my current house i have a generic ERV system installed with separate controller i can run how i want. It has its own return in the hallway and uses the existing vents from the ducted system to pump air into all rooms with vents. i have bypass ducting so that my ERV feeds my Aircon unit, but also if the aircon is off then the air will bypass that and the erv units fans will still continue to distribute air. It was actually the only way i could get it set up as it was not designed to integrate with the system. i do have a zone controller which i don't use :) i have a damper on the duct that go to the bedrooms and that damper is set to about 80% open so that less air gets to the rear of the house which means its always a bit cooler down there compared to the living which is ok for sleeping means the rear rooms don't get as cool in summer and if i could just control the damper i could control the flow. Now I'm doing it all over in a different house and id like to be able to use the ventilation without the aircon on so thats a requirement for me, i dont particularly care if one controller controls them both or if they run separate.. but like you im trying to find a really competent installer and that feels like half the challenge in chch. BDT and daikin all want to send you to the two biggest sellers, but volume of sales doesnt make a good ducted installer. fun times ahead. Maybe i just start with Ducted and do the ventilation after. ( or stick with the simple HRV - the brand that is already in that house for now )
I'm super interested in that bypass aircon feature! Is it just a fork in the ducting with a bypass damper installed? I've noticed that when I'm running my system in "cooling", and then the set point is reached and the compressor turns off, the heatpump still runs in fan mode (I think this is a setting I can turn off), but that would obviously bring in all the moisture on the coil since it was running in cooling mode for ages.
I wonder what the optimal ducting set up is with ventilation/heatpump. Completely separate vents obviously would mean lots of ducting in the attic. Could be messy and hard to manage. Maybe the optimal strategy is to duct the ventilation to each room duct with a fork? Still lots of ducting, just shorter I guess. I haven't researched into this at all. I'm tempted to redo all my ducting by myself, as it seems like an easy job, just obviously can't do any electrician work. But if your bypass damper solution for the ventilation works, then maybe that's good enough.
Hi
Yes if you use this as an example diagram, you can see the lossnay with the Red Return , that's the default approach, it feeds into the aircon. you can see the two Orange bypass vents, i would put a damper on that line so that it is open or closed depending on aircon running, essentially it allows air to bypass

i asked BDT about this and they were not in favour
"We wouldn’t recommend this setup, as it can easily cause backflow, pressure imbalance, or even block the airflow of the AC unit, which is not safe."
I'm unclear how those would occur with a electronic damper, ( unless the damper failed? ). Interested in other peoples thoughts on this.. but this is how you could reuse the vents and achieve a bypass. Its somewhat dependant on the Baffle i guess you have set up, do you have a small number of main lines that you could tap into to reduce the number of electronic baffles and Y connectors :) But im a layman so i know nothing in this space so take with a grain of salt.
mrhaboobi:
Hi
Yes if you use this as an example diagram, you can see the lossnay with the Red Return , that's the default approach, it feeds into the aircon. you can see the two Orange bypass vents, i would put a damper on that line so that it is open or closed depending on aircon running, essentially it allows air to bypass
i asked BDT about this and they were not in favour
"We wouldn’t recommend this setup, as it can easily cause backflow, pressure imbalance, or even block the airflow of the AC unit, which is not safe."
I'm unclear how those would occur with a electronic damper, ( unless the damper failed? ). Interested in other peoples thoughts on this.. but this is how you could reuse the vents and achieve a bypass. Its somewhat dependant on the Baffle i guess you have set up, do you have a small number of main lines that you could tap into to reduce the number of electronic baffles and Y connectors :) But im a layman so i know nothing in this space so take with a grain of salt.
This seems like a lot of work and cost when you could just run the ducted unit on 'fan only' mode at lowest fan speed and the lossnay on to get the same result.
Kickinbac:
This seems like a lot of work and cost when you could just run the ducted unit on 'fan only' mode at lowest fan speed and the lossnay on to get the same result.
But if you've been running "cooling" mode, then you will have lots of moisture built up on your coil and thus will get all blown into your house when you run fan mode directly after? I experience this now.
mrhaboobi:
Hi
Yes if you use this as an example diagram, you can see the lossnay with the Red Return , that's the default approach, it feeds into the aircon. you can see the two Orange bypass vents, i would put a damper on that line so that it is open or closed depending on aircon running, essentially it allows air to bypass
i asked BDT about this and they were not in favour
"We wouldn’t recommend this setup, as it can easily cause backflow, pressure imbalance, or even block the airflow of the AC unit, which is not safe."
I'm unclear how those would occur with a electronic damper, ( unless the damper failed? ). Interested in other peoples thoughts on this.. but this is how you could reuse the vents and achieve a bypass. Its somewhat dependant on the Baffle i guess you have set up, do you have a small number of main lines that you could tap into to reduce the number of electronic baffles and Y connectors :) But im a layman so i know nothing in this space so take with a grain of salt.
So that orange duct is a supply? And the red ones on the left are 2 returns?
Also, shouldn't the ERV/HRV intake/outtake be on the same side of the house for pressure balance reasons? Due to wind etc? Not sure how important that is in practice, but supposedly a thing?
|
|
|